Demo Screenshots
আপনি এই পৃষ্ঠার ইংরেজি সংস্করণ দেখছেন কারণ এটি এখনও সম্পূর্ণভাবে অনুবাদ করা হয়নি। সাহায্য করতে আগ্রহী? দেখুন Contributing।
Web store
| Home Page | Checkout Screen |
|---|---|
![]() | ![]() |
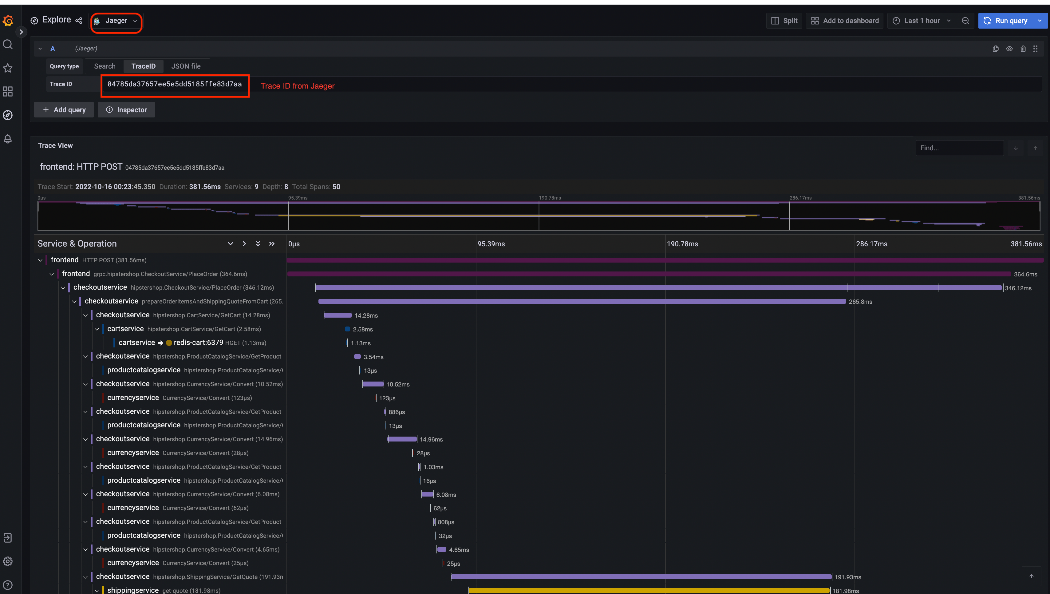
Jaeger
| Jaeger UI | Trace View |
|---|---|
![]() | ![]() |
| System Architecture |
|---|
![]() |
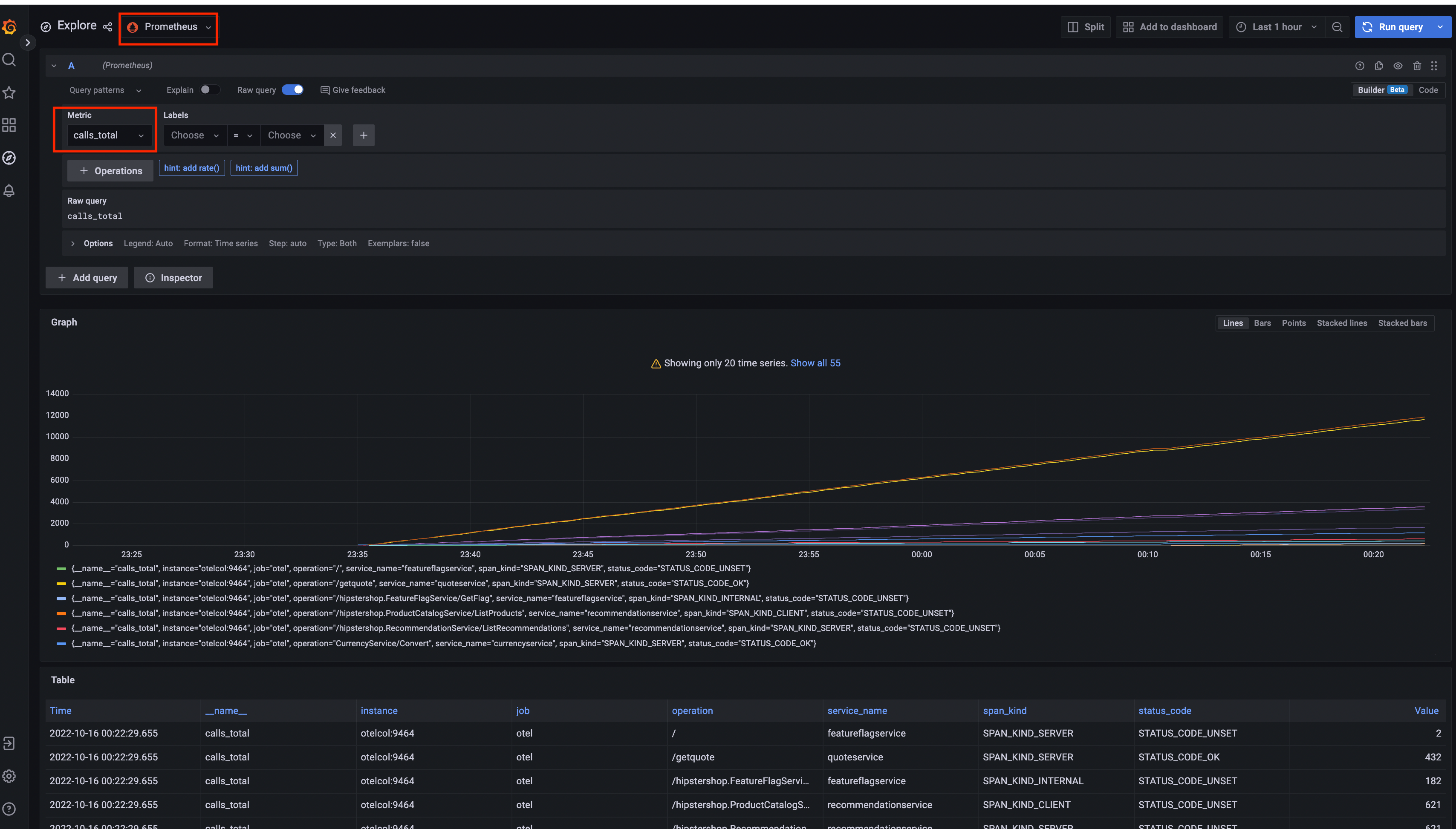
Prometheus

Grafana
| Prometheus Data Source | Jaeger Data Source |
|---|---|
![]() | ![]() |
Load Generator UI

Flagd Configurator
| Basic view | Advanced view |
|---|---|
![]() | ![]() |
মূল্যায়ন
এই পৃষ্ঠাটি কি সহায়ক ছিল?
Thank you. Your feedback is appreciated!
Please let us know how we can improve this page. Your feedback is appreciated!








